| 
	
		|  |   |  
	
	
	
	
	 |  Удивительная система отопления , Одно-, двухтрубные системы (это может быть интересно) |  |  |  
	
		|  | 
				  28.11.2009, 18:47 |  
		| 
 
 
 
 Группа: Участники форума
 Сообщений: 10258
 Регистрация: 8.3.2007
 Пользователь №: 6446
 
 
 
  
 | 
				Что говорили древние про "любопытную Варвару"?Явно уж не эти слова: -"мир "здравого смысла" является результатом социального консенсуса".
 |  
		|  | 
				 
			 |  
	|  |  
	
		| Гость_Владимир Борисович_* | 
				  28.11.2009, 20:00 |  
		| 
 
 
 
 Guest Forum
 
 
 
 
 
 
  
 | 
				Ув. Heat Serv ! Как только, так сразу. Терпение. Поскольку Вам наше знамя нести дальше,чем мне и Культ Ра, то Вы получите экземпляр первым, а мы уж по стариковски чуть попозже.Пару дней меня не будет на форуме,как раз по этому вопросу.
 |  
		|  | 
				 
			 |  
	|  |  
	
		| Гость_Владимир Борисович_* | 
				  2.12.2009, 22:07 |  
		| 
 
 
 
 Guest Forum
 
 
 
 
 
 
  
 | 
				Продолжаем тему.  Сегодня раскажу как до 1958 года производились расчеты  теплопотерь в нашей  стране. Известная  формула расчета теплопотерь применяется во всех странах. Но значение t нар. и tвн. в разных странах выглядит по разному. Впрочем,что расказывать.Лучше посмотрите на это.
				
				
				 
	Эскизы прикрепленных изображений
	
   |  
		|  | 
				 
			 |  
	|  |  
	
		| Гость_ibogush_* | 
				  3.12.2009, 9:00 |  
		| 
 
 
 
 Guest Forum
 
 
 
 
 
 
  
 | 
				Да,как следует из формулы до 1958-ого в СССР не доверяли ни теории глобального похолодания, ни потепления, но ожидали худшего. Совершенно правильный подход.    Я только не понял причем здесь  tвн   PS. Я от жизни оторвался, а в каком году обновлялся последний раз климатологический СНИП?  Было бы интересно узнать кто сейчас этим занимается и можно ли верить тем цифрам (если они есть)? Помнится как-то на лекции  А.Н.Сканави упомянул что обновление климатологических справочников накрылось медным тазом в 1914 году и климатологический СНИП 1975? года с последующими переизданиями основан на тех последних данных.
				Сообщение отредактировал ibogush - 3.12.2009, 9:16 |  
		|  | 
				 
			 |  
	|  |  
	
		|  | 
				  3.12.2009, 9:16 |  
		| 
 инженер-энергетик (ломаю завод в порядке текущей эксплуатации)
 
 
 Группа: Модераторы
 Сообщений: 2148
 Регистрация: 20.9.2005
 Из: Лиски (он же Георгиу-Деж, он же Свобода)
 Пользователь №: 1224
 
 
 
  
 | 
				Цитата(ibogush @ 3.12.2009, 10:00)  ...Я от жизни оторвался, а в каком году обновлялся последний раз климатологический СНИП?  Было бы интересно узнать кто сейчас этим занимается и можно ли верить тем цифрам (если они есть)? СНиП 23-01-99* Строительная климатология взамен СНиП 2.01.01-82. Но там цифры одинаковые (по крайней мере в моем регионе) Но есть еще территориальные строительные нормы по городам и областям. Они вышли в 2002-2003 гг. Тут надо смотреть и сравнивать...
				
				
				
			 |  
		|  | 
				 
			 |  
	|  |  
	
		| Гость_ibogush_* | 
				  3.12.2009, 9:22 |  
		| 
 
 
 
 Guest Forum
 
 
 
 
 
 
  
 | 
				Спасибо. To, что преиздают - понято. Я там выше вопрос конкретизировал.
				
				
				
			 |  
		|  | 
				 
			 |  
	|  |  
	
		|  | 
				  3.12.2009, 10:10 |  
		| 
 Познающий воду
 
 
 Группа: Участники форума
 Сообщений: 603
 Регистрация: 17.6.2006
 Из: Москва
 Пользователь №: 3177
 
 
 
  
 | 
				По Ульяновску там вроде поднялась цифра. Нам профессор говорил в своё время     |  
		|  | 
				 
			 |  
	|  |  
	
		| Гость_Владимир Борисович_* | 
				  3.12.2009, 13:46 |  
		| 
 
 
 
 Guest Forum
 
 
 
 
 
 
  
 | 
				Был вопрос почему tвн различно. Посмотрите на таблицу и будет понятно. Но например в Канаде проектировщик сам решает какую  tнар. ему принять. Обычно она принимается по 2 1\2% ному базису и определяется как средняя t нар. воздуха из мин. температур наблюдаемых в 21\2 %ных случаях от общего кол-ва часов в январе.Как видим в Канаде принимается статический метод не связаный с теплоустойчивостью ограждений зданий. Проектировщик в Канаде сам может выбрать расчетную tнар. как 21\2%,11\2% и 1%ный базис.Кроме того для зданий расположенных в низине проектировщик может принимать расчет tнар.на 3гр. ниже. Климатология в СССР была принята в 1931году. А расчетные tвн. у нас ниже чем в ФРГ,Канаде на 2-4гр.
				
				
				
 
	Эскизы прикрепленных изображений
	
   |  
		|  | 
				 
			 |  
	|  |  
	
		| Гость_Владимир Борисович_* | 
				  3.12.2009, 23:28 |  
		| 
 
 
 
 Guest Forum
 
 
 
 
 
 
  
 | 
				По сути дела по Канадскому строительному Кодексу проектировщик  может  сам принять наружную температуру при подсчете тепловых потерь,что собственно и определяет тепловую мощность системы отопления.Такая же свобода представляется при выборе и других параметров. Так как проектировщик является лицом материально ответственным и заинтересован в надежности работы системы, то безусловно он часто делает отступления от норм только в сторону увеличения надежности системы.Кроме указанных правил существуетцелая система надбавок на градиент,на ветер,на выравнивание влияния
 холодных наружных ограждений. Эти добавки значительно выше российских и могут увеличивать мощность отопления на 17-35%.
 |  
		|  | 
				 
			 |  
	|  |  
	
		| Гость_Владимир Борисович_* | 
				  4.12.2009, 17:03 |  
		| 
 
 
 
 Guest Forum
 
 
 
 
 
 
  
 | 
				Еще немного любопытной информации на эту тему. Например Британский стандарт на перепад температур в системах отопления радиаторных 17,8 гр,конвекторных 13,3 гр.При этом Tпод.= 82,5гр. Посмотрите на таблицу допустимых скоростей. Из нее можно сделать вывод,что если взять две одинаковые системы и расчитать их по Британскому стандарту и по нашему СНиП, то диаметры труб в системе по Британскому стандарту будут в 1,5раза больше, чем по нашему СНиП. Все о чем я сказал относилось к 1956году.
				
				
				
 
	Эскизы прикрепленных изображений
	
   |  
		|  | 
				 
			 |  
	|  |  
	
		|  | 
				  4.12.2009, 17:05 |  
		| 
 инженер-энергетик (ломаю завод в порядке текущей эксплуатации)
 
 
 Группа: Модераторы
 Сообщений: 2148
 Регистрация: 20.9.2005
 Из: Лиски (он же Георгиу-Деж, он же Свобода)
 Пользователь №: 1224
 
 
 
  
 | 
				А еще любопытная особенность Британских систем отопления - приборы располагаются не у наружной стены (под окнами) как у нас, а на историческом месте камина, т.е. у внутренних стен:)
				
				
				
			 |  
		|  | 
				 
			 |  
	|  |  
	
		|  | 
				  4.12.2009, 17:08 |  
		| 
 Познающий воду
 
 
 Группа: Участники форума
 Сообщений: 603
 Регистрация: 17.6.2006
 Из: Москва
 Пользователь №: 3177
 
 
 
  
 | 
				они вроде и при расчете теплотехнических характеристик приборов считают 3 захоложеные стены.У нас считаются только две. Из-за этого разные номинальные тепловые потоки приборов
 |  
		|  | 
				 
			 |  
	|  |  
	
		|  | 
				  4.12.2009, 22:19 |  
		| 
 
 
 
 Группа: Участники форума
 Сообщений: 37
 Регистрация: 2.11.2008
 Пользователь №: 24825
 
 
 
  
 | 
				Цитата(Владимир Борисович @ 3.12.2009, 23:28)  По сути дела по Канадскому строительному Кодексу проектировщик  может  сам принять наружную температуру при подсчете тепловых потерь,что собственно и определяет тепловую мощность системы отопления.Такая же свобода представляется при выборе и других параметров. Так как проектировщик является лицом материально ответственным и заинтересован в надежности работы системы, то безусловно он часто делает отступления от норм только в сторону увеличения надежности системы.Кроме указанных правил существуетцелая система надбавок на градиент,на ветер,на выравнивание влияния
 холодных наружных ограждений. Эти добавки значительно выше российских и могут увеличивать мощность отопления на 17-35%.
 Для того что бы это почувствовать на себе надо работать по методу :ПРОЕКТ- МОНТАЖ-СЕРВИС.  Я расчитываю систему отопления исходя из минимальной Т холодной пятидневки , так как заказчики хотят ходить дома в трусах и майке не зависимо от Тнар.
				
				
				
			 |  
		|  | 
				 
			 |  
	|  |  
	
		|  | 
				  4.12.2009, 23:09 |  
		| 
 
 
 
 Группа: Участники форума
 Сообщений: 10258
 Регистрация: 8.3.2007
 Пользователь №: 6446
 
 
 
  
 | 
				"Еще немного любопытной информации на эту тему. .....Из нее можно сделать вывод,что если взять две одинаковые системы и рассчитать их по Британскому стандарту и по нашему СНиП, то диаметры труб в системе по Британскому стандарту будут в 1,5раза больше, чем по нашему СНиП"
 Да, но и перепад температур "помещение/улица" не сравним в  нашей более "северной части страны". Так что, расход/затрата труб стальных"в нашей стране огромный" нам в 1,5раза больше "не по карману". Вот и скорости повыше есть как "экономия металла". Может такое быть?
 Да еще "дизайн пролетарский - толстые трубы прятать  бы надо было", а в квартирах и так тесновато ж было.
 
 Сообщение отредактировал Kult_Ra - 4.12.2009, 23:24
 |  
		|  | 
				 
			 |  
	|  |  
	
		| Гость_Владимир Борисович_* | 
				  5.12.2009, 16:22 |  
		| 
 
 
 
 Guest Forum
 
 
 
 
 
 
  
 | 
				Кто объяснит,в чем эксперимент был. Проведен не так давно в 1978году.
				
				
				 
	Эскизы прикрепленных изображений
	
   |  
		|  | 
				 
			 |  
	|  |  
	
		|  | 
				  5.12.2009, 16:43 |  
		| 
 
 
 
 Группа: Участники форума
 Сообщений: 10258
 Регистрация: 8.3.2007
 Пользователь №: 6446
 
 
 
  
 | 
				Вроде как "основное" - в сильные холода автоматически добавлять первичного, минуя элеватор и насос "на случай" пикового снижения давления в теплосети ?
				
 Сообщение отредактировал Kult_Ra - 5.12.2009, 16:45
 |  
		|  | 
				 
			 |  
	|  |  
	
		| Гость_alsem_* | 
				  6.12.2009, 0:44 |  
		| 
 
 
 
 Guest Forum
 
 
 
 
 
 
  
 | 
				Или перепадо-независимый, погодо-зависимый регулятор    .
				Сообщение отредактировал alsem - 6.12.2009, 0:58 |  
		|  | 
				 
			 |  
	|  |  
	
		|  | 
				  6.12.2009, 17:53 |  
		| 
 Не по вкусу пряник, не по чину мундир.
 
 
 Группа: Участники форума
 Сообщений: 50432
 Регистрация: 24.4.2009
 Пользователь №: 32666
 
 
 
  
 | 
				То, что погодозависимо это ясно, а вот нафига 2 датчика температуры tн?
				
				
				
			 |  
		|  | 
				 
			 |  
	|  |  
	
		|  | 
				  6.12.2009, 17:56 |  
		| 
 Инженер проектировщик
 
 
 Группа: Участники форума
 Сообщений: 783
 Регистрация: 14.1.2007
 Из: Московская область
 Пользователь №: 5527
 
 
 
  
 | 
				Приветствую. Так один к насосному контуру, второй к элеваторному узлу.
				
				
				
			 |  
		|  | 
				 
			 |  
	|  |  
	
		| Гость_Владимир Борисович_* | 
				  6.12.2009, 20:08 |  
		| 
 
 
 
 Guest Forum
 
 
 
 
 
 
  
 | 
				На мой взгляд здесь количественное регулирование присутствует и выполнено довольно оригинально и необычно. Отчего же в серию не пошло. Через полчасика покажу еще пару необычных узлов,отсканировать надо.
				
				
				
			 |  
		|  | 
				 
			 |  
	|  |  
	
		|  | 
				  6.12.2009, 20:22 |  
		| 
 
 
 
 Группа: Участники форума
 Сообщений: 10258
 Регистрация: 8.3.2007
 Пользователь №: 6446
 
 
 
  
 | 
				Да. На все случаи и случайности предусмотрено. Элеватор с электронным регулятором, насос - потянуло много денег бы, если в "серию". Пожадничал какой-то чиновник Госстроя или выше.  Сообщение отредактировал Kult_Ra - 6.12.2009, 20:24 |  
		|  | 
				 
			 |  
	|  |  
	
		| Гость_Владимир Борисович_* | 
				  6.12.2009, 20:24 |  
		| 
 
 
 
 Guest Forum
 
 
 
 
 
 
  
 | 
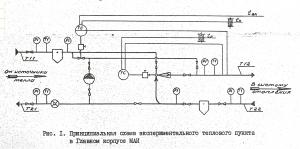
				Уже принесли.  Элеваторы похоже регулируемые.К сожалению подробностей по этому пока нет,только схемы. Посмотрите вот эти узлы. Здесь то насосы что делают?
				
				
				
 
	Эскизы прикрепленных изображений
	
   |  
		|  | 
				 
			 |  
	|  |  
	
		|  | 
				  6.12.2009, 20:31 |  
		| 
 
 
 
 Группа: Участники форума
 Сообщений: 20897
 Регистрация: 8.8.2007
 Из: Vilnius
 Пользователь №: 10542
 
 
 
  
 | 
				Такие системы и комбинации появились в определённое время как результаты диссертаций - требование практического опыта. Тема: как из г... сделать конфетку..... ну или хотя бы завернуть так же в блестючую бумажку.И потому они и не пошли, потому что результат не вышел за обычные параметры, а стоимость выросла, надёжность уменьшилась.....
 В своё время, ещё молодым специалистом, внедрял подобные новинки под давлением "учённых" кругов для...... уже говорил для чего......
 |  
		|  | 
				 
			 |  
	|  |  
	
		|  | 
				  6.12.2009, 20:35 |  
		| 
 
 
 
 Группа: Участники форума
 Сообщений: 10258
 Регистрация: 8.3.2007
 Пользователь №: 6446
 
 
 
  
 | 
				Чуть схожа идея [один автор и тот же?] с предыдущей. На каждый фасад свой элеватор - может быть и здание большое и один не тянул или задумка сразу пофасадно. Насос, возможно, чтоб по нужде смело увеличивать перепад в СО Вы не очень правы, jota.надёжность уменьшилась.....  неготовы службы эксплуатации и "хреновенькое как чество изделий?". А так, всё хорошо, прекрасная ..ещё молодым специалистом  - теперь всмотритесь с высоты прожитых и не привлекая "европейские замашки/заморочки"  Сообщение отредактировал Kult_Ra - 6.12.2009, 20:42 |  
		|  | 
				 
			 |  
	|  |  
	
		|  | 
				  6.12.2009, 20:46 |  
		| 
 Не по вкусу пряник, не по чину мундир.
 
 
 Группа: Участники форума
 Сообщений: 50432
 Регистрация: 24.4.2009
 Пользователь №: 32666
 
 
 
  
 | 
				На второй схеме реализовано пофасадное регулирование. А насосы для того, чтобы сохранить устойчивость в каждом из фасадов.Мой знакомый, в последствии аспирант, проектировал для родного универа такую, пока сидели фасады на общей обратке - ничего не могли сделать. Потом поставили насосы раздельные, немного помогло вроде. Но это конечно изначально некорректно, надо при пофасадке контуры вообще развязывать.
 
 Владимир Борисович, хотите модель Вашего сканера угадаю?
 HP Scanjet djf2100, там интерфейс конечно сложноватый, но надо бы всё-таки полегче делать сканы, для такого рисунка достаточно вполне 200 точек на дюйм (200 dpi)/
 
 Сообщение отредактировал HeatServ - 6.12.2009, 20:52
 |  
		|  | 
				 
			 |  
	|  |  
	
		| Гость_alsem_* | 
				  6.12.2009, 21:11 |  
		| 
 
 
 
 Guest Forum
 
 
 
 
 
 
  
 | 
				Цитата(HeatServ @ 6.12.2009, 17:53)  То, что погодозависимо это ясно, а вот нафига 2 датчика температуры tн? Потому что, вероятнее всего , электроники там нету.
				Сообщение отредактировал alsem - 6.12.2009, 21:22 |  
		|  | 
				 
			 |  
	|  |  
	
		|  | 
				  6.12.2009, 21:39 |  
		| 
 
 
 
 Группа: Участники форума
 Сообщений: 10258
 Регистрация: 8.3.2007
 Пользователь №: 6446
 
 
 
  
 | 
				Цитата(alsem @ 6.12.2009, 21:11)  Потому что, вероятнее всего, электроники там нету. на схеме очень уж похоже на это:                                                   Элеваторы     предназначены для регулирования соотношения     потоков теплоносителя, поступающих в элеватор из     подающего и обратного трубопроводов, при работе     в составе электронных регуляторов температуры.     Регулирование осуществляется с помощью     управляющих импульсов, подаваемых в привод     элеватора: закон регулирования определяется     устройством управления.  
 Технические     характеристикиМаксимальная электрическая мощность,         потребляемая исполнительным механизмом, ВА, не         более         15                       Напряжение питания исполнительного         механизма (или упраявляющие импульсы         длительностью не менее 0,5 с) частоты 50 Гц, В         220                       Рабочее давление сетевой воды, МПа, не более         1,6                       Перепад давления в сетевом и обратном         трубопроводах, МПа         0,15-0,30                       Температура воды тепловой сети, °С, не более         150                       Скорость перемещения штока, мм/мин         3,8±0,6                       Полный штока с наконечником, мм         16
				Сообщение отредактировал Kult_Ra - 6.12.2009, 21:46 |  
		|  | 
				 
			 |  
	|  |  
	
		| Гость_alsem_* | 
				  6.12.2009, 21:53 |  
		| 
 
 
 
 Guest Forum
 
 
 
 
 
 
  
 | 
				Похоже...Текст нужен (из источника).
 |  
		|  | 
				 
			 |  
	|  |  
	
		|  | 
				  6.12.2009, 22:05 |  
		| 
 
 
 
 Группа: Участники форума
 Сообщений: 10258
 Регистрация: 8.3.2007
 Пользователь №: 6446
 
 
 
  
 | 
				Цитата(alsem @ 6.12.2009, 21:53)  Похоже...Текст нужен (из источника).
 Уж лучше общаться "иероглифами", но мыслить образами! К чему слова - буковки на экране монитора?   |  
		|  | 
				 
			 |  
	|  |  
	
		| Гость_alsem_* | 
				  6.12.2009, 22:23 |  
		| 
 
 
 
 Guest Forum
 
 
 
 
 
 
  
 | 
				Прикольный смайлик. Актуальный - если образно говоря.
				
 Сообщение отредактировал alsem - 6.12.2009, 22:25
 |  
		|  | 
				 
			 |  
	|  |  
 
	
		|  |   |  
	15 чел. читают эту тему (гостей: 15, скрытых пользователей: 0) Пользователей: 0  
 
 |  | 
                Реклама          
         
 ООО «Арктика групп» ИНН: 7713634274 
 Реклама: ООО «СибСтронг» | ИНН 6670013662 | ERID: 2VtzqvdgiCU
 ООО «УНИСПЛИТ» ИНН: 6453155081 erid:2VtzqvyN5ZW
 Реклама: ООО «СЛ-ЛАЗЕР» ИНН 7727447267 | erid: 2VtzqvY3G2W
 
                Последние сообщения Форума 
                   
                 
 
 
 
 |